管理后台
管理后台汇总了所有已生成的二维码,以及各类管理入口,你可以在管理后台生成二维码,以及日常管理。我们提供了电脑端管理后台和手机端工作台,方便你随时可以对二维码进行生成和管理。
电脑端管理后台
登录互联二维码账号,点击右上角的【管理后台】即可进入。
手机端工作台
进入互联二维码小程序(微信搜索「互联二维码」),或是扫码下方二维码即可快速进入,点击“工作台”即可进入。
1. 创建的码
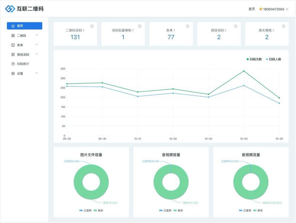
管理员可以查看账号下的所有活码,对二维码进行下载、分享等操作,还能查看每个二维码的扫描量。
2. 扫码统计
管理员可以在手机端查看创建的码的统计数据:扫码次数、扫码人数、扫码用户的设备、客户端类型、地域分布,还能查看单个二维码的扫码数据。
3. 使用统计
管理员可以在手机端查看账号的使用统计数据:已使用图片文件容量、已使用音视频容量、已使用音视频高清流量。
4. 表单管理和表单数据汇总
管理员可以在手机端查看创建的表单、以及表单收集到的数据,支持按填表时间、二维码、表单等进行筛选。
5. 微信活码管理
管理员可以在手机端查看创建的微信活码并进行编辑更新上传的二维码。
6. 微信通知订阅
管理员可以在手机端管理自己的微信订阅通知。









